在数字化时代,众多企业和开发者急需快速高效地开发PC和APP应用。无代码开发平台的问世,恰似一场及时雨,满足了这一需求。然而,它也面临诸多挑战,以及一些需要深入探究的功能细节。
功能亮点
无代码开发平台的一大优势在于其功能的丰富性。比如,在机构设置上,它能够实现多级树状结构的展示,就像2022年某些企业使用的那样。不论企业地处何方,这一特性都使得用户能够轻松地查看和管理信息。此外,在数据权限的设定上,不同角色的人员只能访问他们有权查看的数据。以金融公司为例,业务人员无法随意查阅技术部门的数据,这样的设置有效保障了信息安全。
该平台的角色菜单权限设置十分便捷。以2023年某地一家在线教育机构为例,他们能通过平台精确地分配角色权限,使得教师只能访问授课相关功能,学生则仅能使用学习相关功能,从而保证了系统的秩序井然。
用户管理的重要性
用户配置对系统极为关键。在日访问量数千的电商平台上,对用户的增删改等操作需格外小心。这些操作不仅影响用户体验,还关乎平台的安全和规范运作。以2022年双十谬论为例,那时某电商平台就得确保用户数据不受侵害。
系统菜单的设置同样不可忽视。就好比医疗体系在全国众多医院推广应用时,企业需妥善设定操作权限等相关内容,以便医护人员能轻松快速地使用系统功能,提升医疗服务效率。
参数管理效能
系统管理员在使用动态参数管理时感到非常方便。以2023年某社交网站的运营为例,他们可以轻松地修改系统名称、主页链接等。这种功能宛如一把开启各种可能性的钥匙。
平台推出的快捷添加功能在日常工作里颇受欢迎。以广告公司为例,员工能迅速进入常用功能,有效提升了办公效率。
文件管理保障
文件管理方面,引入多家云存储服务极为重要。比如,一家设计公司,他们在不同地区设有办公点,需要存储大量设计文件。借助这个平台统一管理,不管选用阿里云、腾讯云还是七牛云,都能保证文件的安全和稳定。2023年,公司未曾因文件存储问题导致数据丢失。
数据维护的多重方法
MySQL数据库的备份与还原功能是确保系统数据安全的关键。以一家金融科技公司为例,其数据库存储了众多用户的金融信息。在2022年,该公司遭遇服务器故障时,正是得益于备份与还原功能,数据的安全与完整性得到了保障。
图表功能十分强大。在制作市场调研报告时,数据能轻松变成图表,还能调整样式。配合大屏展示,数据可以直观呈现。此外,大屏还能实时刷新信息。
数据监控的意义
数据监控有助于揭示系统性能的短板。以某知名游戏公司为例,对其数据库连接池的监控显得尤为关键。在研发新游戏的过程中,对SQL语句的分析有助于提升数据库的运行效率。
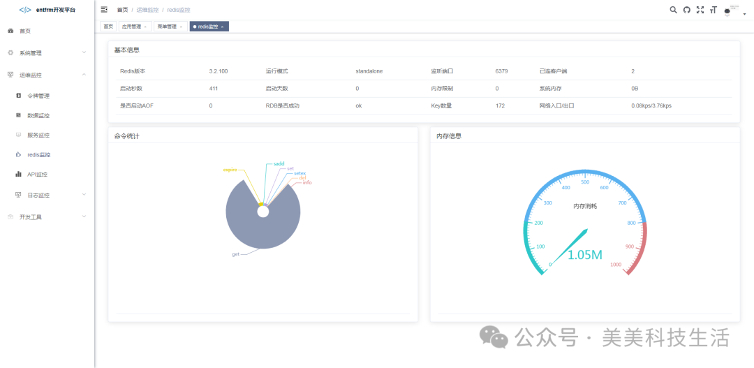
Redis缓存监控系统有助于提升系统数据的快速检索。比如,在公司的销售数据查询平台中,通过监控命中率等关键指标,可以迅速识别出缓存中的问题。
这样的无代码开发工具,大家认为它适合哪些类型的企业规模?欢迎在评论区发表你们的看法。同时,别忘了点赞和转发这篇文章。




